New garage time!

   / New garage time!
  • Thread Starter
#1,631  
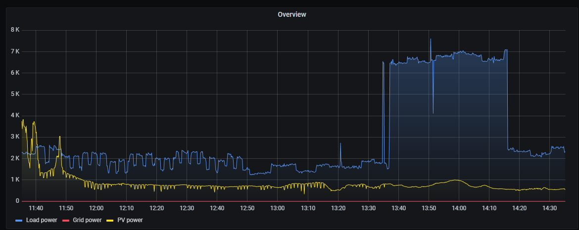
Heat pump is online. It's heating water and using about 600w of electric. At start up it did take a chunk of power for about an hour but it's settled down now.

I guess it's time to start cleaning.

image.png


IMG-1786.jpg


IMG-1788.jpg
 
   / New garage time! #1,632  
Heat pump is online. It's heating water and using about 600w of electric. At start up it did take a chunk of power for about an hour but it's settled down now.

I guess it's time to start cleaning.

image.png


IMG-1786.jpg


IMG-1788.jpg
Impressive room. Is the all that electronics protected from lightning strikes? That would worry me.
 

Tractor & Equipment Auctions

2822 (A58376)
2822 (A58376)
2025 J & C Suppliers Enclosed Trailer (A56859)
2025 J & C...
TANK MANIFOLD (A55745)
TANK MANIFOLD (A55745)
LOT: Welding Power Leads, 220V Electrical Cord (A59076)
LOT: Welding Power...
2019 LOAD TRAIL 35+5 GOOSENECK TRAILER (A58216)
2019 LOAD TRAIL...
2014 Deere 310SK (A57148)
2014 Deere 310SK...
 
Top